TQ8負載敏感多路換向閥說明書
TQ8負載敏感多路換向閥
TQ8負載敏感多路換向閥|TQ8多路換向閥
用途與特征
TQ8負載敏感多路換向閥閥前補償,分片式結構,可雙向差動的兩通壓力補償器安裝在主閥桿進油側,電比例操縱模式時附帶應急操作手柄。
全球首創前置雙向差動式壓力補償器,使產品具有閥后補償同樣的功能。
節能效果明顯優于閥后補償產品。壓力補償器未設置復位彈簧,復合動作時流量分配更加精準。對于變量或定量系統具有兼容性。
TQ8負載敏感多路換向閥閥體材料可選用鑄鐵或鋼件,最高工作壓力可達35MPa。
電比例及液控模式可內置先導油源。內置先導式二次溢流閥。
全球首創前置雙向差動式壓力補償器,使產品具有閥后補償同樣的功能。
節能效果明顯優于閥后補償產品。壓力補償器未設置復位彈簧,復合動作時流量分配更加精準。對于變量或定量系統具有兼容性。
TQ8負載敏感多路換向閥閥體材料可選用鑄鐵或鋼件,最高工作壓力可達35MPa。
電比例及液控模式可內置先導油源。內置先導式二次溢流閥。
性能參數
通徑 | 公稱壓力 | 公稱流量 | 許用背壓 |
12(TQ8-12) | 24 | 100 | 2 |
20(TQ8-20) | 24 | 250 | 2 |

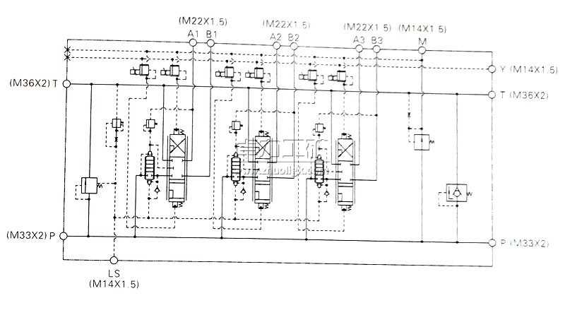
液壓原理圖

外形及連接尺寸

卓力工礦是國內知名TQ8負載敏感多路換向閥生產廠家,有豐富的經驗為客戶提供高品質的TQ8負載敏感多路換向閥及完善的售后服務,如果您想了解最新TQ8負載敏感多路換向閥價格或者更詳細信息,歡迎撥打服務熱線:13280082001 18605374511.或者聯系在線客服:
點擊這里、立刻咨詢;我們攜程為您服務!
常見問題:TQ8負載敏感多路換向閥發貨時間? TQ8負載敏感多路換向閥售后保障? TQ8負載敏感多路換向閥訂貨需要提供什么信息?
產品標簽:TQ8負載敏感多路換向閥|
TQ8多路換向閥
|
上一篇:QF28型全負載反饋多路換向閥
下一篇:TN8負載敏感多路換向閥